
一、 核心理念:取水为能,高效转换
水源热泵的核心与地源、风源热泵类似,都是“能量搬运工”。其特殊性在于,它利用水体作为热量的“源”或“汇”。
冬季供暖:从温度相对稳定的水体中吸取热量,通过热泵提升后,为建筑供热。
夏季制冷:将建筑内的余热排放到水体中,实现制冷。
提供生活热水:同样可以利用余热回收技术制备生活热水。
关键优势:水的比热容远大于空气,因此作为换热介质,其效率和稳定性都远超风源热泵,甚至在某些情况下优于土壤。
二、 系统主要构成与分类
根据水源的不同,水源热泵主要分为三大类,其系统构成有显著差异:
1. 地表水系统
水源:湖泊、河流、水库、海洋等。
系统构成:
开式系统:直接抽取地表水,通过板式换热器与热泵机组循环隔离换热后,将水排回水体。系统简单,但需对水质进行处理,防止堵塞和腐蚀。
闭式系统:将高压PE盘管沉入水底,循环介质在盘管内封闭循环,通过盘管壁与水体换热。无需处理水质,但换热效率略低于开式系统。
2. 地下水系统
水源:深度地下水。
系统构成:
生产井:抽取地下水。
回灌井:将换热后的地下水100%同层回灌回地下。这是系统的关键和法规强制要求。
热泵主机:通过板式换热器与地下水隔离,防止主机腐蚀和结垢。
3. 闭式环路系统(与地源热泵类似)
* 当没有足够土地进行垂直埋管,但附近有水体时,可将闭式地埋管换热器放入水体底部,本质上是一种特殊的地表水闭式系统。
三、 方案优势与价值
能效极高,运行费用低
水体温度常年稳定,使得热泵始终在高效区运行,其能效比(COP)通常可达4.0-6.0,运行费用比风源热泵更低。
性能稳定,不受气候变化影响
水体温度波动远小于空气,冬季不会像风源热泵那样出现严重衰减和结霜问题,夏季散热效率也远高于风冷。
环保可再生
利用水中储存的太阳能,是清洁的可再生能源技术。
一机多用,节省空间
同样可实现供暖、制冷和生活热水的多功能需求。
初投资相对适中
相比于地源热泵,地表水系统(尤其闭式)的初投资可能更低。地下水系统则取决于打井的难度和成本。
四、 适用条件与挑战
水源热泵的性能高度依赖于水文地质条件,这是其最大的机遇也是挑战。
适用场景:
地表水系统:拥有稳定、水量充足且距离建筑较近(通常1公里内)的湖泊、河流或海域的建筑。例如,湖边别墅、滨江商业区、海岛设施。
地下水系统:地下水文地质条件良好,水质达标,并允许开采和回灌的地区。曾广泛应用于大型公共建筑。
必要条件与严峻挑战:
水资源许可与环保法规(最关键):
地下水系统:在中国,地下水的开采受到极其严格的管制。必须获得水利部门的许可,并确保100%同层回灌,否则会造成地下水资源枯竭和地质沉降,被严格禁止。
地表水系统:需符合环保要求,排水不能影响水体生态。
水文地质勘探:
地下水:必须进行详细的水文地质勘察,确定水量、水温、水质和地层的回灌能力。
地表水:需了解水体的全年温度变化、水深、水质及水位波动。
水质问题:
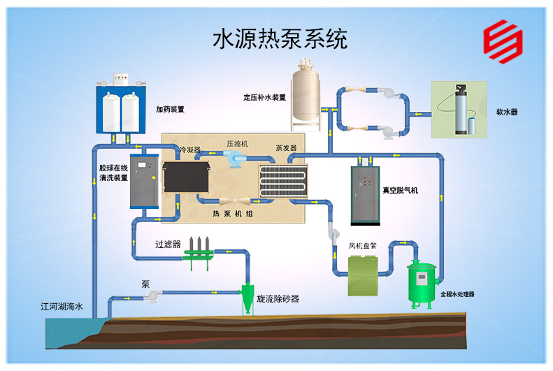
地下水可能含砂、含铁锰离子,地表水可能有藻类、垃圾,都需要复杂的水处理措施(如除砂器、过滤器、防腐换热器),否则会堵塞和腐蚀系统。
系统维护:
开式系统的水处理设备和井体需要定期维护,有持续的维护成本。
五、 实施流程
资源勘查与可行性分析(最关键一步):进行水文地质调查,评估水资源量、水质和回灌可能性,并完成环保报批。
系统设计:根据水体参数和建筑负荷,选择系统形式(开式/闭式),设计取水/回灌方案、水处理方案、选型主机和末端。
施工与安装:
地下水:钻井(生产井和回灌井),安装潜水泵、管道和水处理设备。
地表水:铺设水下盘管(闭式)或取水头、管道及水处理设备(开式)。
系统连接与调试:连接所有部件,进行系统冲洗、试运行和性能测试。
运维管理:建立长期的监控和维护制度,特别是对于水井和水处理设备。